全國服務熱線:【152-4428-9576】

除磷的方法
除磷指去除污水中的磷。磷在污水中具有以固體形態和溶解形態互相循環轉化的性能,污水除磷就是以磷的這種性能為基礎而開發的。
污水除磷技術有:使磷成為不溶性的固體沉淀物,從污水中分離出去的化學除磷法;使磷以溶解態為微生物所攝取,與微生物成為一體,并隨同微生物從污水中分離出去的生物除磷法。
根據磷在廢水中不同的存在方式,應采用不同的除磷技術。
在城鎮污水處理廠一級A排放標準中,出水總磷應≤0.5mg/L。為達到此排放標準,在生物脫氮工藝后要增加除磷。
如何除去廢水中的磷?
常規的生物處理法通過剩余污泥排放和處理可以從廢水中去除部分磷,一些特殊工藝或經過調整運行方式以后具有除磷功能的普通工藝可以取得較好的除磷效果,具體方法有A/O,A2/O、SBR、氧化溝等。但生物處理法的除磷效果有限,當磷的排放標準很高時,往往需要使用化學除磷或將生物法與化學除磷結合起來使用。
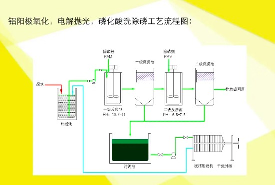
化學除磷是向水中投加化學藥劑,生成不溶性的磷酸鹽,然后再利用沉淀、氣浮或過濾等方法將磷從污水中除去。用于化學除磷的常用藥劑有石灰,鋁鹽和鐵鹽等三大類。
除磷劑的作用是什么
除磷劑是通過形成富含特征基團的疏水絮凝沉淀來去除廢水中總磷的試劑,具有吸附、混凝、共沉淀等離子體交換等原理。
全國服務熱線:【15244289576】
全國服務熱線:【15165428330】